生动解读:污水生物膜处理全景!
发布时间:2024-11-20 10:30:53 来源: 水处理研究院 作者:本站编辑 浏览次数:

生物膜法包括:生物接触氧化、生物流化床、生物滤池和生物转盘等。




生物接触氧化

图片

图片

图片




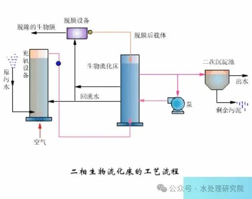
生物流化床

图片

图片

图片

图片




生物滤池

图片

图片

图片

图片




生物转盘


图片

图片

图片

图片

图片


文章来源:公众号《水处理研究院》


分享到:
登录 之后才能发表评论

热门评论

相关搜索
颁布时间
相关新闻 更多