135个水处理工艺、设备、水泵、阀门原理动态图(101-135)
发布时间:2024-12-02 11:22:12 来源:给水排水 作者:本站编辑 浏览次数:

101、污泥最终处置与利用
图片
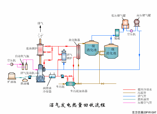
102、沼气发电热量回收
图片
103、沼气搅拌消化池
图片
104、逆流加料蒸发流程
图片
105、顺流加药蒸发流程
图片
106、平流加料蒸发流程
图片
107、射流式水力冲击式空气扩散装置
图片
108、水下空气扩散装置
图片
109、水力循环搅拌
图片
110、机械搅拌设备-桨板
图片
111、液氯消毒工艺
图片
112、湿式燃烧工艺
图片

阀门原理图解

113、膜式气缸活塞式执行器
图片
114、气动阀门定位器
图片
115、气动薄膜调节阀
图片
116、膜头侧装的增力型调节阀
图片 
117、球阀
图片
118、三通阀
图片
119、蝶阀
图片
图片
120、隔膜阀
图片
121、截止阀
图片
122、孔板阀
图片
123、球阀
图片
124、液动换向阀
图片
125、手动换向阀
图片
126、三位五通换向阀
图片
127、三位四通换向阀
图片
128、二位四通换向阀
图片
129、二位二通换向阀
图片
130、溢流阀
图片
131、减压阀
图片
132、顺序阀
图片
133、节流阀
图片
134、调速阀
图片
135、机械手伸缩伺服机构  
图片

来源:环保工程师


分享到:
登录 之后才能发表评论

热门评论

相关搜索
颁布时间
相关新闻 更多