值得一看的60种污水生物处理方案!
发布时间:2024-11-01 16:49:06 来源: 水处理研究院 作者:本站编辑 浏览次数:

本次介绍的是生物处理法,其中包括传统活性污泥法、曝气池、曝气装置、新工艺,以及生物接触氧化、生物流化床、生物滤池、生物转盘。超多超实在的内容,希望能让大家一饱眼福,感谢北京东方仿真的大力支持!

图片


生物处理(一)——活性污泥法

活性污泥法包括:传统活性污泥法、曝气池、曝气装置和新工艺。


传统活性污泥法

图片

  阶段曝气法

图片

  生物吸附法

图片

  完全混合法基本流程

图片

  延时曝气法基本流程

图片

  渐减曝气法基本流程

图片

  活性污泥法基本流程


曝气池

图片

方形曝气池

图片

圆形曝气池

图片

推流式曝气池

图片

氧化渠

图片

曝气池


图片

运行中的曝气池


曝气装置

图片

K型叶轮曝气器


图片

泵型叶轮曝气器


图片

倒伞型叶轮曝气器



图片

固定式单螺旋空气扩散装置


图片

膜片微孔曝气器


图片

射流式水力冲击空气扩散装置


图片

水下空气扩散装置


图片

网状膜空气扩散装置


图片

转刷曝气器


图片

盘式橡胶膜微孔曝气头的工作状况


图片

安装中的膜气微孔曝气器


图片

离心式潜水曝气机


图片

WSL型液下射流曝气机


新工艺


新工艺包括:AB法、纯氧曝气和氧化沟,下面逐一介绍


AB法

图片

预处理过程


图片

A段处理过程

图片

B段处理过程


纯氧曝气


图片

                                                                    多段加盖式氧气法(联合曝气)


图片

多段加盖式氧气法(表面曝气)


氧化沟

图片

帕斯韦尔氧化沟处理系统


图片

T型氧化沟系统工艺流程


图片

DE型氧化沟工艺流程


图片

氧化沟工艺运行景观


图片

氧化沟转刷曝气


图片

ORBAL氧化沟1


图片

ORBAL氧化沟2



生物处理(二)——生物膜法


生物膜法包括:生物接触氧化、生物流化床、生物滤池和生物转盘。


生物接触氧化

图片

接触氧化池的基本构造


图片

鼓风曝气生物接触氧化池


图片

表面曝气生物接触氧化池


生物流化床

图片

气流动力流化床

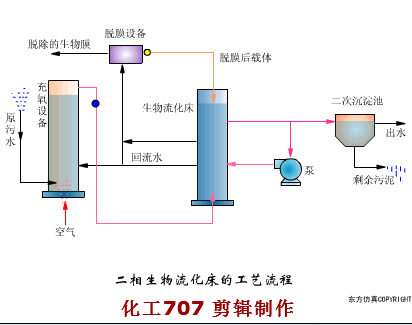
图片

二相生物流化床的工艺流程


图片

三相生物流化床的工艺流程


图片

机械搅动流化床


图片

叶轮脱膜装置


生物滤池


图片

生物滤池工艺流程


图片

生物滤池构造


图片

生物滤池的渗水装置


图片

旋转布水器


图片

塔式生物滤池


图片

生物滤池


图片

暖气生物滤池


生物转盘


图片

生物转盘工艺流程


图片

生物转盘构造


图片

生物转盘的布置


图片

生物转盘


图片

与平流沉淀池生物转盘


图片

空气驱动生物转盘


图片

生物转盘二级处理流程



文章来源:公众号《水处理研究院》







分享到:
登录 之后才能发表评论

热门评论

相关搜索
颁布时间
相关新闻 更多